SRGART
Все боты
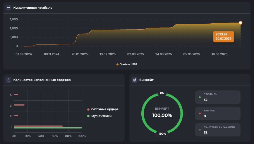
1000PEPE/USDT.PLong

Внутридневной: Long, 30м ТФ — 1000PEPE

Внутридневной30м ТФ
23 июля 2025 г.
Внутридневной: Long, 30м ТФ — 1000PEPE
Внимание: Торговля на финансовых рынках связана с рисками потери капитала. Результаты бэктестов не гарантируют будущей доходности. Настройки подобраны для информационных целей и не являются инвестиционной рекомендацией. Любые решения о торговле вы принимаете самостоятельно.

*Не является финансовой рекомендацией. Помните о рисках. Результаты бэктеста не гарантируют повторение таких же результатов в будущем.

Готовы начать?

Зарегистрируйтесь в Veles по нашей реферальной ссылке и получите доступ ко всем 180 ботам для автоматической торговли.