SRGART
Все боты
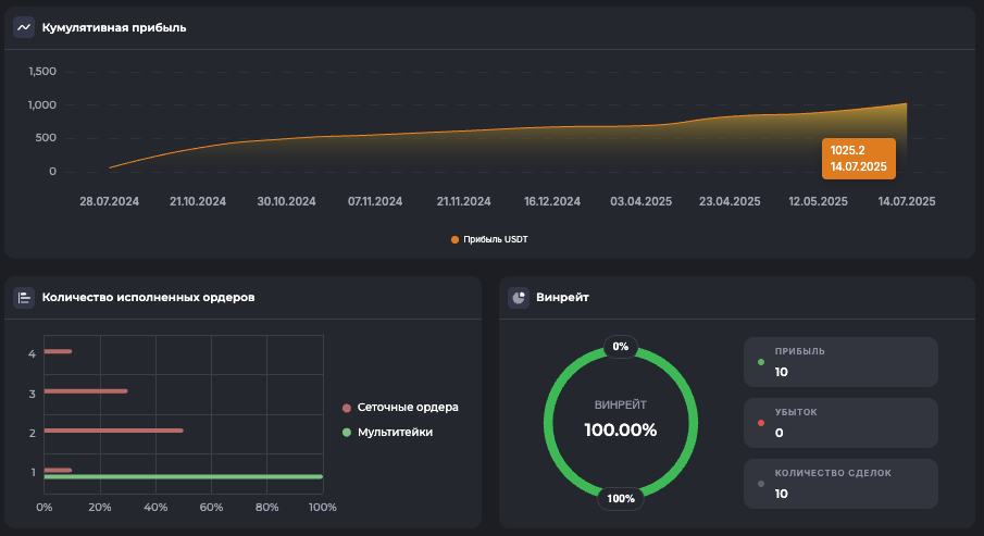
BTC/USDT.PShort

Среднесрочный: Short, 1ч ТФ — BTC

Среднесрочный ТФ
17 июля 2025 г.
Среднесрочный: Short, 1ч ТФ — BTC
Внимание: Торговля на финансовых рынках связана с рисками потери капитала. Результаты бэктестов не гарантируют будущей доходности. Настройки подобраны для информационных целей и не являются инвестиционной рекомендацией. Любые решения о торговле вы принимаете самостоятельно.

*Не является финансовой рекомендацией. Помните о рисках. Результаты бэктеста не гарантируют повторение таких же результатов в будущем.

Готовы начать?

Зарегистрируйтесь в Veles по нашей реферальной ссылке и получите доступ ко всем 180 ботам для автоматической торговли.